Back to blog
11 MIN READ
PUBLISHED
20 January, 2025
Product Analytics Expert
A SaaS metrics dashboard is like your product’s command center. It gives you a clear view of how your web app is performing by visualizing key performance indicators (KPIs) in one place.
With these dashboards, you can track metrics like user engagement, retention, revenue growth, and churn. They help you make data-driven decisions and uncover opportunities to improve your product.
Why does this matter? Because understanding your users and their behavior is key to driving retention and growth. A well-structured dashboard makes this easier and more actionable.
In this guide, you’ll learn how SaaS metrics dashboards can transform your approach to product analytics. Let’s dive in!
A SaaS metrics dashboard is a visual tool that organizes and displays key performance indicators (KPIs) for a SaaS product in one place. It helps teams track essential metrics like revenue, user engagement, retention, and churn in real time. By providing actionable insights, these dashboards enable teams to monitor product performance, identify opportunities for improvement, and make data-driven decisions to drive growth and customer satisfaction.
A great SaaS metrics dashboard captures the metrics that matter most to your web product's success. These metrics are the foundation of understanding user behavior, driving engagement, and optimizing performance. Let’s break them down into key categories.
Revenue metrics provide a snapshot of your web product’s financial health. They help you track income consistency, profitability, and growth trends.
Monthly recurring revenue (MRR): Monitor predictable monthly income to spot growth opportunities and recognize declines early. This metric helps you gauge your product's financial momentum.
Annual recurring revenue (ARR): Measure the long-term financial stability of your product by tracking yearly subscriptions. ARR is essential for forecasting revenue and planning investments.
Customer lifetime value (CLTV): Understand the total revenue a single user is likely to generate during their time with your product. CLTV helps assess the long-term value of your customers and informs retention strategies.
Revenue metrics help you set achievable goals, forecast earnings, and refine your pricing strategies to ensure profitability.
Customer metrics reveal how well you’re acquiring, retaining, and satisfying your users. These insights are crucial for building long-term relationships.
Customer acquisition cost (CAC): Calculate how much you’re spending to acquire each new customer. Keeping CAC low while maintaining acquisition rates indicates a sustainable growth strategy.
Customer retention rate (CRR): Track the percentage of customers who continue to use your product over time. A high retention rate signals loyalty and satisfaction, while a low rate highlights areas needing improvement.
Net promoter score (NPS): Measure customer satisfaction and loyalty by asking users how likely they are to recommend your product. A high NPS indicates strong customer trust and advocacy.
These metrics guide decisions on customer onboarding, support strategies, and marketing efforts to improve retention and satisfaction.
Usage metrics track how customers interact with your web app, helping you understand behavior patterns and areas for improvement.
Active users (DAU, WAU, MAU): Daily, weekly, and monthly active user metrics reflect the consistency of user engagement. Monitoring these metrics ensures you stay updated on user activity trends.
Feature adoption rates: Identify which features users find most valuable and which ones need better promotion or improvement. This data can prioritize product updates.
Session frequency and duration: Track how often users log in and how much time they spend on your platform. Longer session durations and frequent visits indicate a strong connection between users and your product.
Usage metrics help you spot which features drive engagement, ensuring you focus on what keeps users coming back.
Performance metrics measure how effectively your product converts prospects into active, paying customers—and retains them.
Funnel conversion rates: Follow users through critical steps like signup, onboarding, and purchase. Pinpointing drop-off points allows you to address friction in the process.
Churn rate analysis: Understand how many users are leaving and why. High churn often signals dissatisfaction or unmet expectations.
Trial-to-paid conversion rates: Measure the percentage of users transitioning from free trials to paid subscriptions. Optimizing this rate ensures that trial users experience the value of your product quickly.
Performance metrics provide actionable insights for improving your product journey and maximizing customer acquisition.
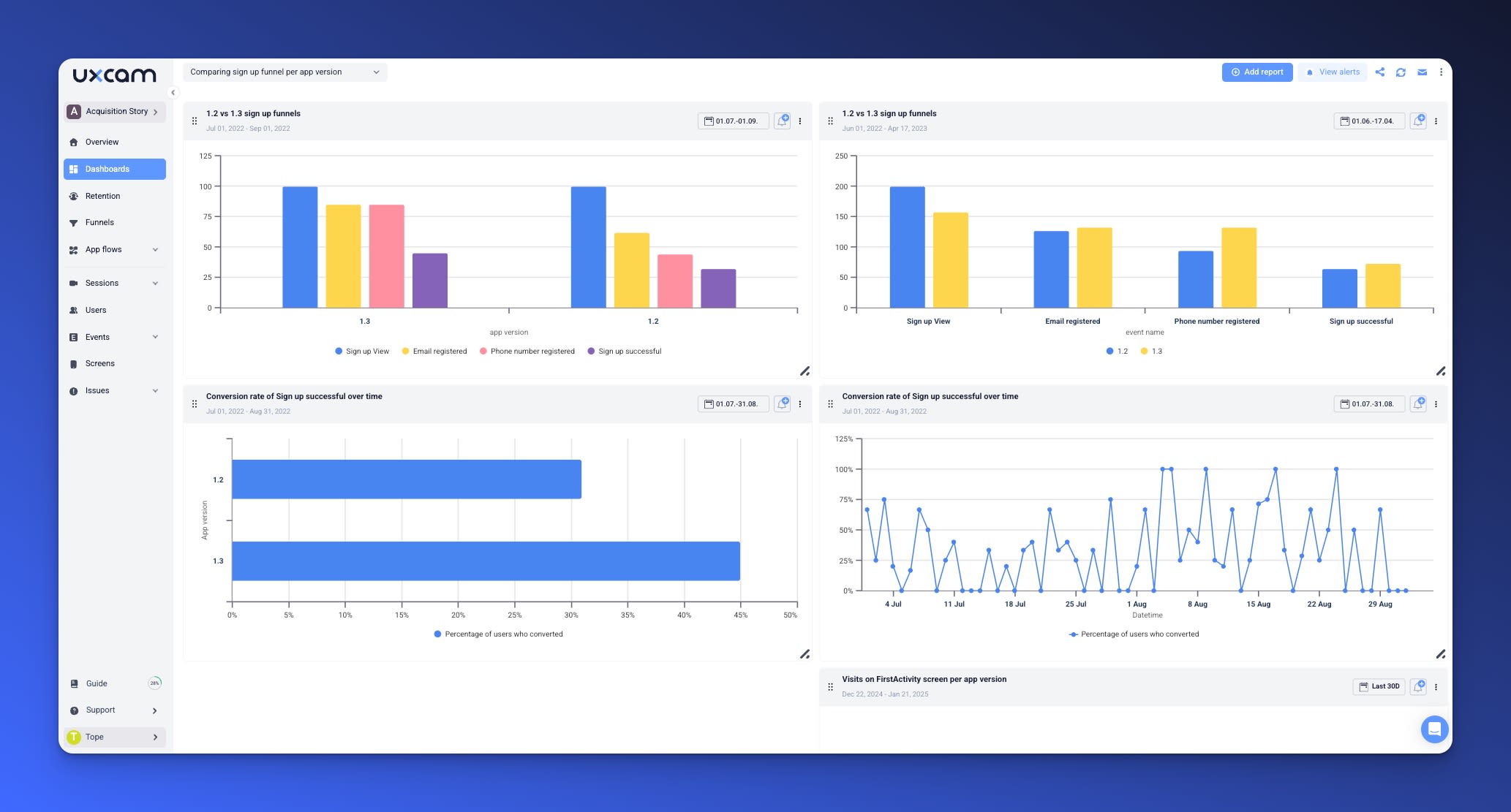
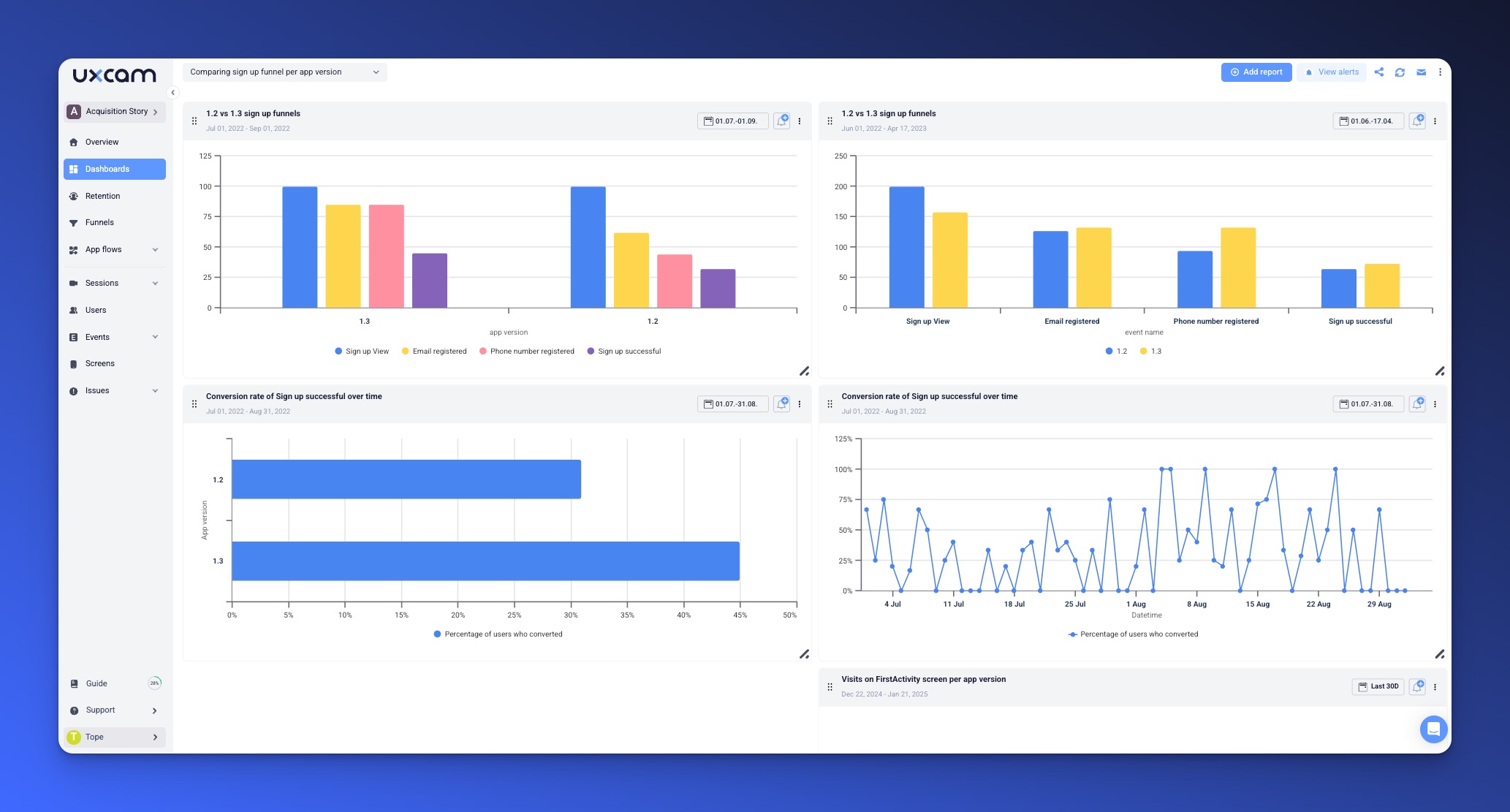
UXCam’s web analytics tool makes tracking these metrics effortless. With autocapture, you can gather data without needing extensive setup, and customizable dashboards let you visualize key metrics in real time.
You can dive deeper into funnel performance, session frequency, and feature adoption without extra work, freeing up time to focus on building a better product. With the right metrics in one place, you'll be equipped to make smarter decisions that drive growth.
We are excited to launch UXCam web analytics soon!

See user interactions, monitor behavior, understand UX via Session replay & heatmaps and easily optimize your website performance. As this new feature rolls out, UXCam aims to be a complete solution for both web and mobile analytics, helping you understand and improve the user journey better than ever before.
If you want to be the first to get access, sign up for our waitlist here.
A well-structured SaaS metrics dashboard not only helps you track key performance indicators but also ensures that every team gets the data they need to make informed decisions. The secret lies in segmentation and smart design.
Not all teams have the same objectives. Structuring your dashboard into segments tailored to the needs of the product, marketing, and customer success teams ensures clarity and actionable data.
The product team focuses on how users interact with your web app. Their goal is to enhance user experience and ensure the product delivers consistent value. To achieve this, they rely on metrics that reveal how users engage with features, how often they return, and what areas need improvement. For example;
Feature adoption: This metric shows which features users love and which are underutilized. It helps the team prioritize feature enhancements and identify areas where onboarding might need refinement. For example, if a core feature has low adoption, it might signal usability issues or insufficient education.
Retention rates: Retention is a critical indicator of long-term product success. By tracking how many users return after their first interaction, the team can pinpoint friction points that cause churn. Addressing these pain areas keeps users engaged.
Usage patterns: Understanding when and how often users engage provides insights into peak activity times and underutilized areas of the app. These patterns guide decisions on resource allocation and product updates.
These metrics give the product team a clear roadmap to build a user-centric experience while addressing pain points that could hinder engagement.
The marketing team’s primary objective is to bring users into the web app and ensure they convert. Their dashboard should focus on metrics that track campaign performance, user acquisition channels, and conversion rates. These insights help refine strategies and maximize ROI.
Campaign performance: By monitoring how much each campaign contributes to signups or purchases, marketers can identify the most effective strategies. For instance, knowing which campaigns drive the highest ROI allows for better budget allocation.
Traffic sources: Identifying which channels—organic search, paid ads, or social media—deliver the highest-quality users helps refine targeting efforts. High-quality traffic leads to better engagement and higher conversion rates.
Conversion funnels: Analyzing drop-off points throughout the user journey reveals where users disengage. Whether it’s during signups, onboarding, or checkout, understanding these gaps helps optimize the user journey.
A marketing-focused dashboard ensures the team has the data they need to scale successful campaigns and address gaps in the customer acquisition process.
The customer success team’s mission is to keep users happy and reduce churn. Their dashboard should prioritize metrics that reflect user satisfaction, loyalty, and engagement. By monitoring these, they can address issues proactively and improve overall retention. Here, the focus are on these metrics;
Net Promoter Score (NPS): This metric measures customer satisfaction and their likelihood to recommend your product. High NPS scores indicate strong loyalty, while low scores highlight areas that need attention.
Churn rate: Churn reveals why users leave your product. Pairing churn data with user feedback allows the team to identify root causes, such as a confusing onboarding process or unmet expectations, and take corrective action.
User feedback trends: Analyzing recurring themes in surveys, support tickets, and reviews provides qualitative insights into user needs. These insights complement quantitative data and guide customer-centric improvements.
With these metrics, the customer success team can foster stronger relationships with users and ensure they remain satisfied and engaged.
Let’s look at four essential dashboard examples for web products, each tailored to a specific use case.
The conversion funnel dashboard tracks how users progress through critical stages of their journey, from initial interaction to becoming active, paying customers. This dashboard is crucial for identifying and fixing friction points.

Examples of metrics to Track:
Signup rates: How many visitors sign up for your product.
Trial activations: The percentage of signups that activate a free trial or engage meaningfully.
Onboarding success: The percentage of trial users completing key onboarding steps, such as connecting their first integration or creating a project.
Use Case:
This dashboard is ideal for spotting drop-off points. For example, if many users sign up but fail to activate their trial, it could signal unclear onboarding instructions or poor communication of your product’s value.
Use session replay tools, like those available in UXCam’s analytics suite, to see exactly where users struggle in the funnel. This insight helps you optimize their experience and improve conversions.
Retention and churn are two sides of the same coin. A retention and churn dashboard helps you understand user behavior over time and pinpoint why some users leave while others stick around.

Metrics to Track:
Retention cohorts: Measure how different groups of users (e.g., by signup date or acquisition channel) stay active over time.
Churn by user segment: Break down churn rates by demographics, subscription plans, or usage patterns to identify trends.
Feature re-engagement: Track which features successfully bring disengaged users back into the product.
Use Case:
This dashboard is perfect for diagnosing churn. For instance, if a specific user cohort shows a higher churn rate, it could indicate that their needs aren’t being met. Similarly, tracking feature re-engagement helps refine strategies to win back inactive users.
Pro Tip: Combine churn analysis with customer feedback to identify the root causes behind drop-offs. This lets you address product gaps or refine your value proposition to retain more users.
The feature adoption dashboard focuses on understanding which features users are engaging with and how those features impact overall product success.

Examples of metrics to track:
Top used features: Identify the features users engage with most frequently.
Adoption rates for new features: Measure how quickly users begin using newly launched features.
Drop-off rates: Monitor where users abandon features or fail to complete workflows.
Use Case:
This dashboard is essential for product teams looking to optimize feature design and prioritize future updates. For instance, if a new feature shows low adoption, it might need better in-app guidance or marketing to highlight its value.
Pro Tip: Use heatmaps and interaction analytics to see how users navigate key features. These tools, like those provided by UXCam, reveal what grabs attention and where users get stuck.
Understanding what users think about your product is crucial for aligning development efforts with their needs. A user feedback and sentiment dashboard gives you a direct window into customer satisfaction and pain points, helping you prioritize improvements effectively.

Metrics to Track:
Net Promoter Score (NPS) trends: Measure how likely users are to recommend your product. Tracking changes over time helps you identify when user satisfaction improves—or declines.
Survey responses: Analyze feedback from post-interaction surveys, onboarding experiences, or product launches to uncover what users love and where they face challenges.
Support ticket analysis: Examine the volume and themes of support tickets to identify recurring pain points and areas that might require additional user education or feature enhancements.
Use Case:
This dashboard is perfect for product teams seeking to align development efforts with real user needs. For example, if your NPS trends show a dip after a major feature launch, it could signal usability issues or a gap in communication about the feature’s value.
Similarly, analyzing support tickets can reveal areas where users struggle most. For instance, a spike in tickets related to onboarding might indicate the need for clearer documentation or in-app tutorials.
Pro Tip: Combine quantitative feedback, like NPS scores, with qualitative insights from session replays. Tools like UXCam’s session replay and feature analytics allow you to see firsthand how users interact with your app, providing context to their feedback. For example, you can validate survey responses by observing user behavior, identifying specific workflows causing frustration or confusion.
A well-maintained SaaS metrics dashboard ensures your team consistently extracts valuable insights and makes informed decisions. However, dashboards can quickly lose their effectiveness if they’re not actively managed. By following these best practices, you can ensure your dashboards remain actionable, accurate, and aligned with your product goals.
Dashboards shouldn’t just display data—they should actively help you identify trends and respond to changes. Setting up automated alerts ensures you’re always aware of critical anomalies.
Automate alerts for key metrics: Configure alerts for metrics like churn, user engagement, or MRR to notify you of sudden spikes or dips. For example, a sharp increase in churn could signal a widespread issue that requires immediate action.
Use thresholds and triggers: Define thresholds for key metrics. For instance, if trial-to-paid conversion rates drop below a certain percentage, trigger an alert to investigate potential issues in the onboarding flow.
Metrics and goals evolve as your product grows. Regularly reviewing and updating your dashboards ensures they remain relevant and useful.
Audit your metrics periodically: Assess whether each metric still aligns with your product’s objectives. For example, as your web product matures, you might shift focus from acquisition metrics to retention and expansion metrics.
Add new KPIs as needed: Introduce new metrics as your product or market changes. For instance, if you launch a freemium model, you might need to add metrics related to free-to-paid conversions.
Streamline to avoid clutter: Remove outdated or redundant metrics. Too much data can overwhelm your team and dilute focus. A clean, focused dashboard ensures clarity and actionable insights.
Dashboards become even more powerful when used to align teams and foster collaboration. Sharing insights ensures everyone is working toward the same goals.
Share customized views by team: Create tailored dashboards for product, marketing, and customer success teams. For example, marketers might focus on traffic sources and conversion funnels, while product teams prioritize feature adoption and usage patterns.
Schedule cross-team reviews: Regularly bring teams together to review dashboard insights and discuss strategies. This ensures alignment between acquisition efforts, product improvements, and customer retention strategies.
Highlight overlaps in metrics: Some metrics, like churn or NPS, impact multiple teams. Collaborate to develop cross-functional strategies that address these shared challenges holistically.
A well-structured SaaS metrics dashboard is more than just a tool—it’s a decision-making powerhouse. By tracking the right metrics and presenting them in a clear, actionable way, these dashboards empower your team to make smarter, data-informed decisions that drive growth, improve user experience, and boost retention.
For web products, it’s crucial to choose tools that align with the unique challenges of understanding user behavior, optimizing engagement, and addressing churn. Dashboards tailored to web analytics provide the insights you need to meet your users where they are and keep them coming back.
With UXCam’s product analytics solution, you can build customizable dashboards that seamlessly combine key metrics, session replays, and feature analytics, giving you a 360-degree view of your web app’s performance.
Take a moment to assess your current dashboards. Are they providing the insights your team needs? If not, it might be time to reimagine how you approach analytics.
Sign up for a free trial of UXCam and explore how its web analytics capabilities can help you create effective, insightful dashboards tailored to your product’s unique needs.
You might also be interested in these;
SaaS Customer Journey Mapping - A Comprehensive Guide
Top 14 SaaS Product Usage Metrics and How to Improve Them
Top 11 SaaS Analytics Tools and Software
What is Web Analytics? Definition, Metrics & Best Practices
Website Visitor Tracking - A Comprehensive Guide
Top 10 Digital Analytics Tools You Need to Know
Ultimate Website Optimization Guide: Must-Know Tactics
Website Analysis 101: How to Analyze for Peak Performance
AUTHOR
Product Analytics Expert
Ardent technophile exploring the world of mobile app product management at UXCam.
Discover what web analytics is, its definition, key examples, and the best tools to optimize your website's performance and user...
Product Analytics Expert
Read the ultimate 2026 guide to website heatmaps: discover types, implementation, and the best heatmap tools to optimize user experience and site's...
Product Analytics Expert
Website analysis guide: Discover actionable tips to analyze and optimize your site for peak efficiency and user satisfaction. Ready to elevate your web...
Product Analytics Expert

